针对各类企事业单位票据多样、种类繁多、管理费力、操作繁琐的票据管理难题;智办OA设计了为财务、行政、市场办公人员对各类票据入库、退库、核销、打印和管理统计的票据管理功能解决方案。
为客户实现单位所有票据的全程信息化管理,确保票据全过程的业务流、资金流、信息流的集成和闭环管理。
发票采集
系统PC端、移动APP端多方式采集、智能查重均可实现对各类票据的自动识别和查重;支持单张或多张同时识别,发票OCR智能群拍、自动切割。
APP拍照上传
1、实时拍照上传
2、选择相册上传
文件上传
1、APP安卓系统上传
2、APP苹果系统上传
3、PC端上传
手动录入
1、APP录入
2、PC端录入
我的发票
方便个人录入发票,可以通过PC端、APP等不同方式进行录入,采集成功的发票自动归集在我的票夹中,显示发票状态,快速管理个人发票;支持查重功能,可以快速发起报销等;支持发票文件导出。
发票查重
系统支持在发票采集时查重功能,避免出现同一张发票二次报销现象,发票采集时如果识别到重复发票,会有提示字样,无法采集。
发票查验
检测发票是否存在于税局电子底账库,以校验发票的真实性,多维度报销单及发票智能查验,提高财务处理效率,降低报销入账时风险,同时对已入账的发票信息状态持续追踪,确保入账后风险规避。
发票报销
在票夹中可以选中未使用的发票后选择费用报销流程进行关联票夹数据快速报销,可以单张、多张同时发起报销申请,发票数据会自动回填到表单中,无需人员手动填写发票信息。
发票类型
将常用的增值税发票类型通过管理员在后台添加、修改、删除发票类别,用于采集发票和手动录入发票时的类别识别和归属。
发票监控
能够快速对企业采集的发票进行管理,如按发票归属人、发票号码、发票类型、采集方式、打印归档状态等条件查找需要的发票搜索,并可以管理企业所有的进项和销项发票,将发票的查验状态按列表分别显示统计,记录完整的发票操作。
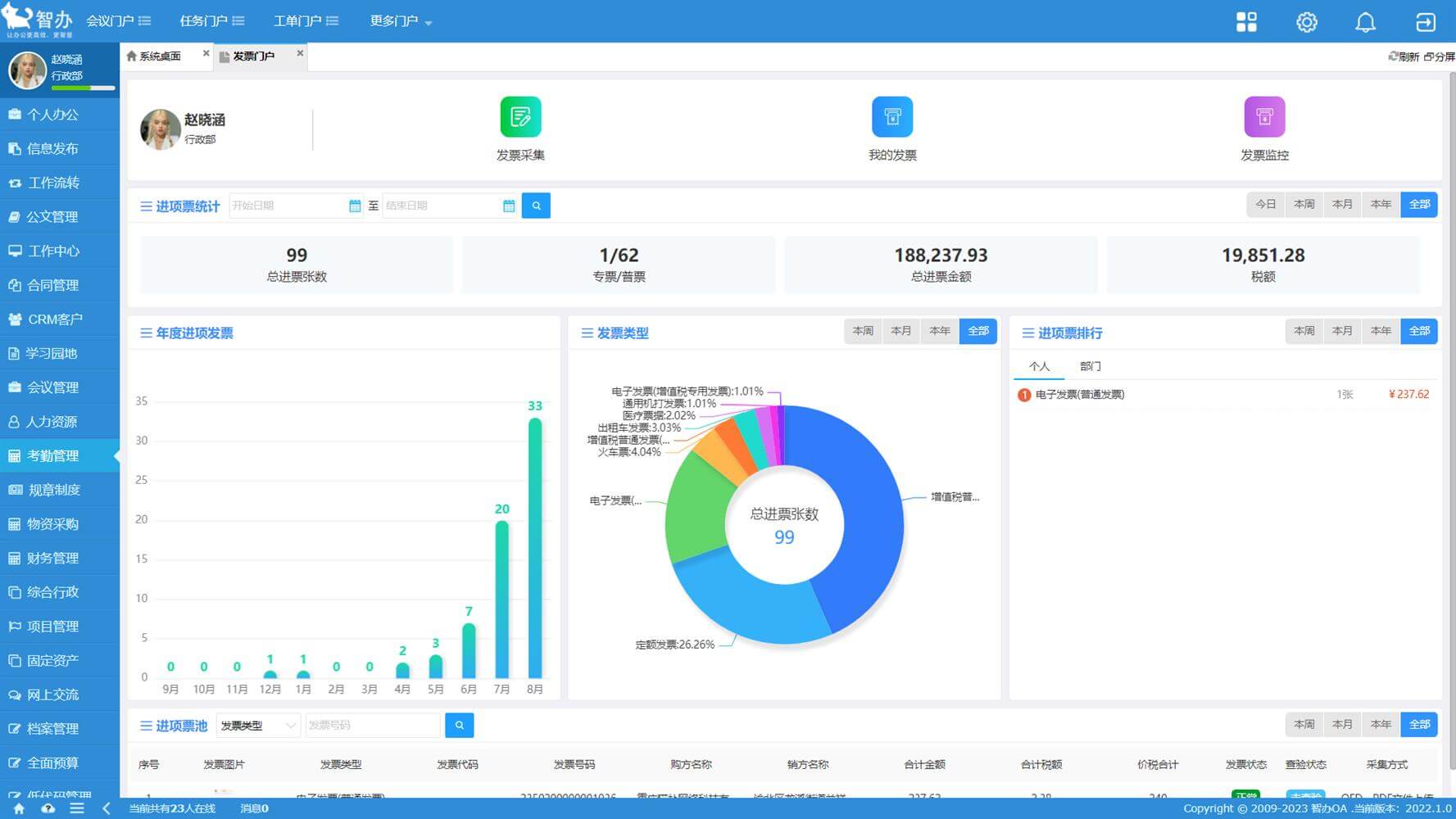
发票统计
可以通过统计门户快速发起发票采集窗口进行采集识别、查看我的发票列表页面、管理企业所有发票采集情况,按进项、销项、增值税发票类型、发票金额、共计税额等自定义条件进行分别统计,实现财务数据的统计和分析。









